Kubernetes
ZenPacks.zenoss.Kubernetes
This ZenPack monitors Kubernetes (K8s) clusters deployed on Google Cloud Platform (GKE), Amazon Web Services (EKS), Microsoft Azure (AKS),as well as on locally-hosted environments. It uses RBAC authentication to access all data related to modeling and monitoring.
ZenPack features include:
- Overall Cluster Health Monitoring
- Health Monitoring for Nodes, Services, Pods
- Graphs for Kubernetes Cluster, Nodes, Deployments, StatefulSets, Pods, Containers
- Dashboard Portlets for Pod CPU and Memory consumption
- Service Impact and root cause analysis
- Event Management
Commercial
This ZenPack is developed and supported by Zenoss Inc. Commercial ZenPacks are available to Zenoss commercial customers only. Contact Zenoss to request more information regarding this or any other ZenPacks. Click here to view all available Zenoss Commercial ZenPacks.
Support
This ZenPack is included with commercial versions of Zenoss and enterprise support for this ZenPack is provided to Zenoss customers with an active subscription.
Releases
Version 2.0.0-Download
- Released on December 16, 2024
- Requires PythonCollector ZenPack, ZenPackLib ZenPack (>=2.1.0)
- Compatible with Zenoss Resource Manager 6.7 and Zenoss Cloud
Version 1.2.0-Download
- Released on December 6, 2021
- Requires PythonCollector ZenPack, ZenPackLib ZenPack (>=2.1.0)
- Compatible with Zenoss Resource Manager 6.7 and Zenoss Cloud
Support Requirements
Zenoss:
- Zenoss 6.2+
- ZenPackLib ZenPack 2.1.0+
Kubernetes:
- Kubernetes versions 1.9.X - 1.21.X
- Kubernetes versions 1.17.X - 1.21.X deployed on Google Cloud Platform, GKE
- Kubernetes versions 1.18.X - 1.21.X deployed on Amazon Web Services, EKS
- Kubernetes versions 1.20.X - 1.22.X deployed on Microsoft Azure, AKS
- Kubernetes versions 1.16.X - 1.29.X deployed on local environment
Gallery
Upgrade Notes
Version 2.0.0
Beginning with version 2.0.0, incremental modeling is significantly improved: - The new K8sRedisCache module and class allows Zenoss to properly track changes across restarts of the collector daemon and enables proper replication of cached data through collectorredis. - Two new zProperties control namespaces and their child components' modeling: zKubernetesNamespaceInclude and zKubernetesNamespaceExclude, which replaces the deprecated zKubernetesNamespaceFilter.
Additionally, Kubernetes Nodes deployed on vSphere are now linked to the corresponding virtual machines. Two new thresholds were added to Kubernetes Pods performance collection: CPU and Memory. If no limits are defined, a default of 0.0 is returned. If no container limits are set in Kubernetes, the default is 90% of the node the pod is running on.
Note that in this release, PersistentVolumes and PersistentVolumeClaims are split into separate components, with the following relations created:
- K8sNamespace 1:MC K8sPersistentVolumeClaim
- K8sPod M:M K8sPersistentVolumeClaim
- K8sPersistentVolumeNew 1:1 K8sPersistentVolumeClaim
Version 1.2.0
When updating to version 1.2.0 monitoring of a new component StatefulSet was added. Similar to Services, Deployments, Pods, and Containers, StatefulSets can be selected for modeling using zKubernetesNamespaceFilter. In addition, a new zProperty called zKubernetesPodFilter was added to select Pods and Containers for modeling.
Please note that the generation of identifiers for Pods and Containers has been changed due to the improvements, therefore, after updating to version 1.2.0, the old monitoring data for Pods and Containers, collected before the update, will no longer be displayed on the component graphs.
Version 1.1.0
When updating to version 1.1.0 or later (from versions prior to 1.1.0), a new zProperty was added, zKubernetesNamespaceFilter, to filter Deployments, Services, Pods, and Containers based upon the namespace to which they belong. These four components link together, hence they all rely on the same zProperty. Further, the default behavior for most Kubernetes consoles hid components under the 'kube-system' namespace while displaying everything else. This behavior has been adopted by the 1.1.0 Kubernetes ZenPack; the zProerties zKubernetesNamespaceFilter and zKubernetesContainerNamesModeled may be updated during the upgrade process to reflect the new default behavior.
If the zKubernetesContainerNamesModeled was changed from the default value then the new value will not be updated, even if the value is 'kube-system/.*/.*'. In this situation, the property zKubernetesNamespaceFilter will have to be updated to allow 'kube-system'.
Service Impact relations may become out of sync when upgrading to 1.1.0. This issue should only affect instances where Service Impact is running. Service Impact can be manually corrected (after installation is complete) by running this command:
zenimpactgraph run --update
Kubernetes Structure and Discovery
Objects are automatically discovered via the Kubernetes API. The ZenPack class structure can be visualized in the diagram on the right:
The Kubernetes model will be automatically updated as changes are detected on the cluster. New and deleted Services, Deployments, StatefulSets, Pods, and Clusters will be updated as part of the regular monitoring cycle. Changes detected to Namespaces, Nodes, and PersistentVolumes will also be automatically updated. Because incremental modeling is conjoined with the Zenoss monitoring cycle, (default 5 minutes cycles,) it may take several minutes before the Zenoss Kubernetes model synchronizes with the Kubernetes Cluster.
Incremental modeling makes use of the Kubernetes Watch API to monitor for changes to K8s clusters by tracking the resourceVersion for each API endpoint. When a zenpython instance starts, the resourceVersion is set to '0', and the first monitoring cycle will jump the resourceVersion to the latest version. Occasionally, the resourceVersion may become 'Gone' (indicating that the resourceVersion is too old and no longer in the K8s history). In this situation, the resourceVersion is set back to '0', so it can again jump forward to the latest version. Due to these factors, it may take two cycles to fully synchronize the K8s model.
The following Kubernetes zProperties also affect incremental modeling:
- zKubernetesContainerNamesModeled
- zKubernetesContainerLabelsModeled
- zKubernetesNamespaceInclude
- zKubernetesNamespaceExclude
- ZKubernetesPodFilter
- zKubernetesWatchApiTimeout
Changes to these properties may not be pick-up and applied until the next modeling cycle.
It is possible that specific Kubernetes cluster workloads might experience a high rate of churn with Pods and Containers. The updated Kubernetes 2.0.0 ZP significantly reduces the massive number of datamaps previously sent, but high churn may still occur. To identify Pods and their Namespaces with a large amount of churn, run the following command:
kubectl get pods --all-namespaces --watch
zKubernetesNamespaceExclude and zKubernetesPodFilter filters to exclude these
namespaces and pods from modeling.
Device (Cluster)
- Description: The device represents a single Kubernetes cluster.
- Attributes:
- buildDate
- cluster_ip
- cpu_capacity
- cpu_usage
- gcp_cluster
- memory_capacity
- memory_usage
- platform
- version
- Relationships:
- k8sNamespace
- k8sNode
- k8sPersistentVolume
- Datasource/Datapoints:
- event
- metrics
- cpu
- memory
- Graphs:
- CPU Utilization
- Memory Utilization
- Capacity Thresholds:
- CPU Capacity
- Memory Capacity
Namespace
- Description: Namespaces for Kubernetes.
- Attributes:
- container_count
- namespace_uid
- status
- Relationships:
- k8sService
- k8sPod
- k8sDeployments
- k8sStatefulSet
Node
- Description: Compute nodes that Kubernetes is build from.
- Attributes:
- architecture
- cpu_allocatable
- cpu_capacity
- cpu_usage
- ephemeral_storage_allocatable
- ephemeral_storage_capacity
- externalIP
- guest_device
- internalIP
- kubeletVersion
- manageIP
- memory_allocatable
- memory_capacity
- memory_usage
- modeled_cpu_allocatable
- modeled_cpu_capacity
- modeled_memory_allocatable
- modeled_memory_capacity
- node_hostname
- node_type
- node_uid
- operatingSystem
- pods_allocatable
- pods_capacity
- region
- status
- Relationships:
- k8sCluster
- k8sPod
- Datasource/Datapoints:
- status
- status
- metrics
- cpu
- memory
- allocatable
- cpu
- memory
- capacity
- cpu
- memory
- status
- Graphs:
- CPU Utilization
- Memory Utilization
- Thresholds:
- High Memory (default: disabled)
- High CPU Load (default: disabled)
Persistent Volume
- Description: Storage volume abstraction.
- Attributes:
- capacity
- pv_uid
- status
- storageClassName
- Relationships:
- k8sNamespace
- K8sPersistentVolumeClaim
- Datasource/Datapoints:
- status:
- status
- status:
Persistent Volume Claim
- Description: Storage volume abstraction.
- Attributes:
- storageClassName
- pvc_uid
- pv_uid
- status
- accessModes
- volumeMode
- labels
- Relationships:
- K8sNamespace
- K8sPods
- K8sPersistentVolume
- Datasource/Datapoints:
- status:
- status
- status:
Service
- Description: Kubernetes Services represent virtual services that are realized by Pods and Containers.
- Attributes:
- cluster_ip
- container_count
- port_list
- selector
- service_type
- service_uid
- Relationships:
- k8sNamespace
- k8sPods
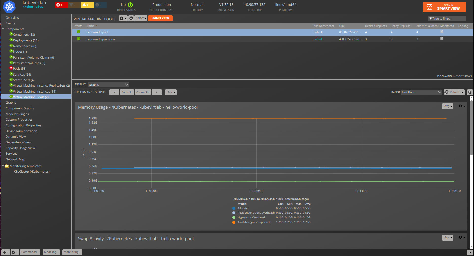
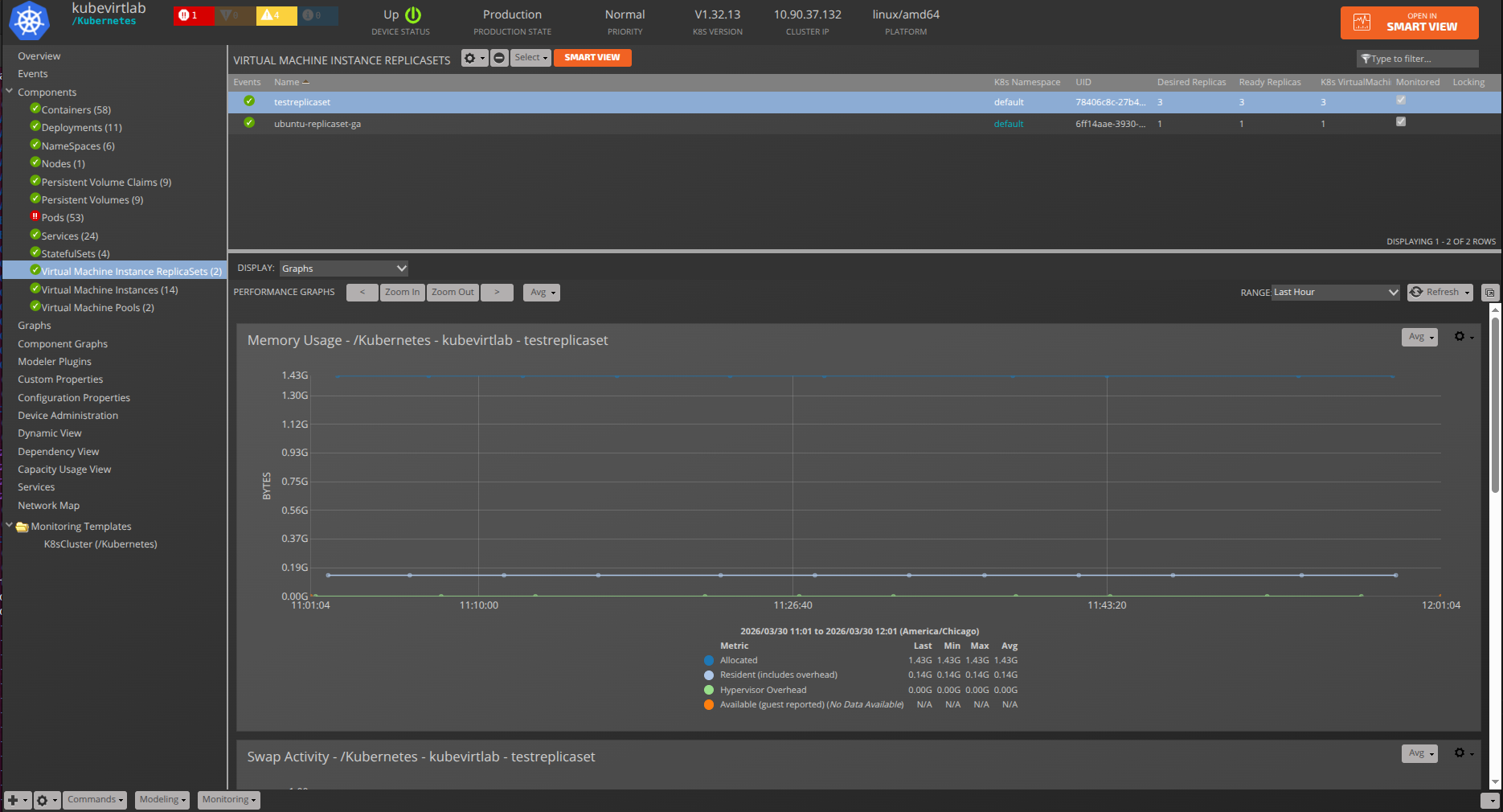
Deployments
- Description: Kubernetes Deployments control automation for Pods and Containers.
- Attributes:
- labels
- created
- Relationships:
- k8sNamespace
- k8sPods
- Datasource/Datapoints:
- replicas
- availableReplicas
- readyReplicas
- unavailableReplicas
- updatedReplicas
- collisionCount
- Graphs:
- Replica Set
- Collision Count
- Thresholds:
- Replica Count
StatefulSet
- Description: StatefulSet controller for Kubernetes.
- Attributes:
- labels
- created
- Relationships:
- k8sPod
- k8sNamespace
- Datasource/Datapoints:
- replicas
- currentReplicas
- readyReplicas
- updatedReplicas
- collisionCount
- Graphs:
- Replica Set
- Collision Count
- Thresholds:
- Replica Count
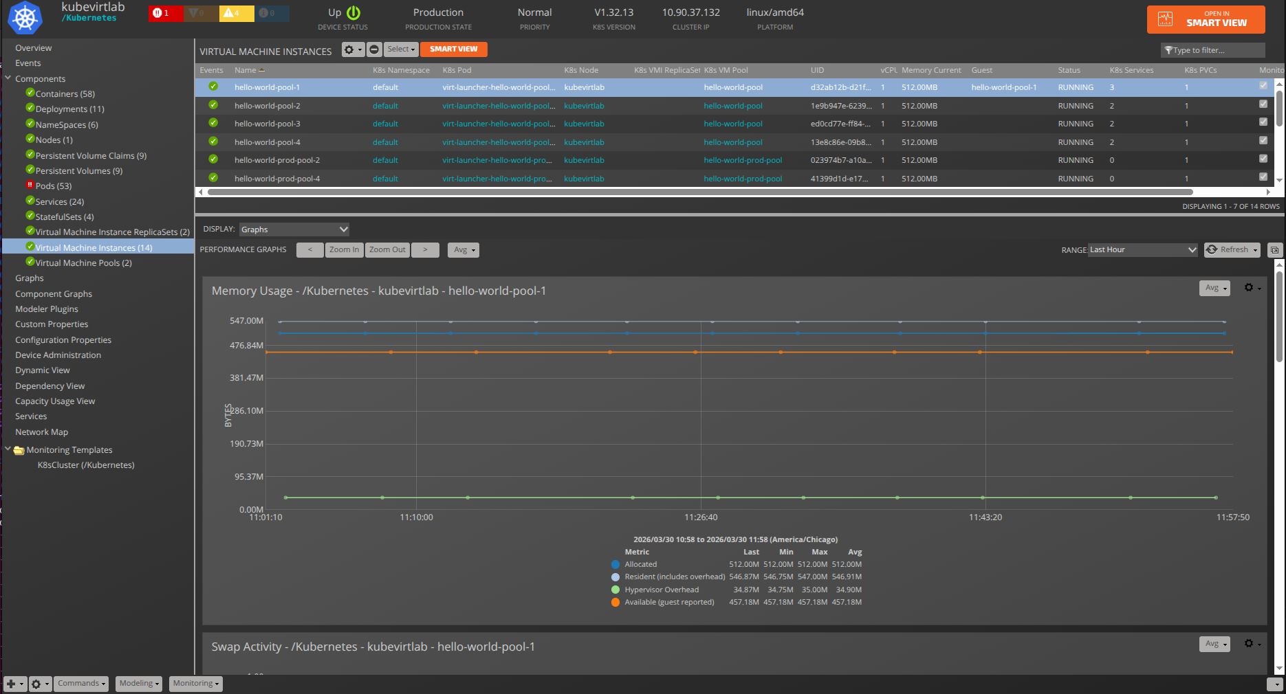
Pod
- Description: A group of one or more containers with shared storage/network, and a specification for how to run the containers.
- Attributes:
- labels
- pod_uid
- status
- Relationships:
- k8sNamespace
- k8sNode
- k8sContainer
- k8sDeployments
- k8sStatefulSet
- Datasource/Datapoints:
- metrics:
- cpu
- memory
- status:
- status
- metrics:
- Graphs:
- CPU Usage
- Memory Usage
Container
- Description: Lowest compute abstraction element for Pods.
- Attributes:
- cpu_limits
- cpu_requests
- image
- labels
- memory_limits
- memory_requests
- Relationships:
- k8sPod
- Datasource/Datapoints:
- metrics:
- cpu
- memory
- metrics:
- Graphs:
- CPU Usage
- Memory Usage
- Note: It is common for some containers to have only partial data for cpu/memory so it is natural that some of those graphs will be missing data.
- Thresholds:
- High CPU Load
- High Memory
Dashboard Portlets
This ZenPack adds portlets that provide at-a-glance views into Pod and Cluster memory and CPU utilization. Portlets are viewed on the first page upon login, and can be added or removed using the dashboard and portlet controls.
Kubernetes Portlets
The following are portlets specific to Kubernetes:
- Top K8s Pods by Memory
- Top K8s Pods CPU
These two portlets can be filtered by:
- Cluster
- Namespace
- Service
Platform Portlets
In addition to Memory and CPU, the following platform portlets support Kubernetes events and issues:
- Device Issues
- Event View
- Open Events
- Open Events Chart
Usage
RBAC Authentication
You must expose the Kubernetes V2 and metrics.k8s.io APIs on your system. We exclusively use Role-based access control (RBAC) for cluster API access. For more information see Using RBAC Authorization.
You generally must do at least the following steps for both GCP and locally installed Kubernetes systems:
-
Set
MY_PREFIXand captureACCOUNT_IDandAPI_SERVER:MY_PREFIX=zenoss API_SERVER=$(kubectl cluster-info | head -1 | cut -d' ' -f6 | sed 's/\x1b\[[0-9;]*m//g')-
If using GKE deployed on the Google Cloud Platform, first ensure you are connected to the correct project associated with your cluster. Now find your
ACCOUNT_ID:ACCOUNT_ID=$(gcloud info --format='value(config.account)') -
If using EKS deployed on the Amazon Web Services, first ensure you are connected to the correct project associated with your cluster. Now find your
ACCOUNT_ID:ACCOUNT_ID=$(aws sts get-caller-identity --output text --query 'Account') -
If using AKS deployed on the Microsoft Azure, first ensure you are connected to the correct project associated with your cluster. Now find your
ACCOUNT_ID:ACCOUNT_ID=$(az account show --query id --output tsv) -
If using locally-hosted Kubernetes, determine the
ACCOUNT_IDand prepare the credentials as per Kubernetes Getting started. - Alternative, setup tutorials for Kubernetes Scratch can be found via an internet search.
-
-
Setup RBAC Authorization:
kubectl create clusterrolebinding $MY_PREFIX-cluster-admin-binding --clusterrole=cluster-admin --user=$ACCOUNT_ID -
Grab the YAML from Appendix: Kubernetes RBAC Setup and save it to the file
zenoss_rbac.yamland use it to create the SA for the role:kubectl apply -f zenoss_rbac.yaml -
Get the secret Token and save it (adjusting
zenoss-secretif required):TOKEN=$(kubectl describe secret zenoss-secret | sed -n '/^token/p' | cut -d' ' -f7) echo $TOKEN -
$TOKENwill be set to the zKubernetesClusterToken in the token section -
From the Infrastructure Add pull-down select Add Kubernetes Cluster
-
Fill in the following fields:
- Device Name
- IP of K8s API ($API_SERVER from above)
- TCP Port of API
- Service Account
- Token for Service Account ($TOKEN from above)
-
Select the correct Collector for your system
-
Hit the Add button
Kubernetes Batch Configuration
If you use Zenoss Service Dynamics, you can also add your devices in batch for convenience and automation.
-
Attach to the Zope container:
serviced service attach zope -
Create a text file (filename:
/tmp/batch.txt) and replace$TOKENwith your token from above:/Devices/Kubernetes kubernets101 zKubernetesClusterIP='10.20.30.40', \ zKubernetesPort="443", \ zKubernetesServiceAccount='zenoss', \ zKubernetesClusterToken='$TOKEN' -
Now run the
zenbatchloadcommand:zenbatchload /tmp/batch.txt -
The device should now load and model automatically
Adding a Custom Datasource to Metrics
In order to add a metrics datasource, you must be familiar with the API target you wish to call and the resulting JSON data response.
The metrics datasource provided requires three configuration parameters, which we describe below:
- api_target: The API target that gets appended to the metrics base API URL
- data_path: The path through the returned JSON that identifies the metric
- aggregator: Method to aggregate values returned by apt_target and data_path.
Together, the api_target and data_path provide the complete
information for the datasource to acquire the requested data.
The aggregator provides the method to put that data together to form a
single data value.
api_target
The api_target must be a valid path for the API. It must be in a plain REST GET format.
<string1>/<string2>/<string3>
where each <string*> must be a valid string defined in the API.
Examples:
api/v1/nodes api/v1/pods apis/metrics.k8s.io/v1beta1/nodes apis/metrics.k8s.io/v1beta1/pods
These examples supply the entire API path beyond the base URL, and are required. More information can be found in Resource metrics pipeline.
data_path
The data_path string represents a path through the returned JSON data that loosely follows the jq style format which separates path elements (dictionary keys) by dots. It can include the following items:
-
Plain jq strings. For example:
a.b -
Strings with square brackets with a jq-style identifier:
items[metadata.name]This example will scan all list elements in items and select the meta.name element from those items. To clarify, this will match all
itemsthat have the JSON keymetadatawith sub-keyname. Note that this element is not useful on its own unlessitems[metadata.name]filtersitemsand selects out only those which havemetadata.namestructure. -
Strings with square brackets with a value-qualified jq-styled identifier. This allows you to filter list items that match a dictionary key or value. Examples:
items[metadata.name=server7] items[metadata.name=server7].usage items[metadata.name=${here/title}].usage items[metadata.name=${here/title}].status.capacityNote that the last two examples show that you can use dynamic TALES expressions instead of static strings to filter the
itemselements by value. Also note that the last three examples specify the path to the metric that matches theitemlist elements in square brackets.
aggregator
The required aggregator is selected from the drop-down. Choose from:
- AVERAGE: Average all elements
- FIRST: Choose the first element only
- MAX: Select the maximum value
- MIN: Select the minimum value
- PERCENT_AVERAGE: Return average of the data multiplied by 100
- PERCENT_SUM: Return sum of the data multiplied by 100
- SUM_OR_ZERO: Sum the data, return zero if no data exists
- SUM: Sum all the data
Installed Items
Installing this ZenPack will add the following items to your Zenoss system:
Configuration and zProperties
The zProperties and default settings are as follows:
- zKubernetesClusterIP: The IP address of the Kubernetes Cluster API.
- zKubernetesClusterName: Name of cluster used for association with related resources.
- zKubernetesPort: The TCP port of the API.
- Default value: 443
- zKubernetesServiceAccount: The Kubernetes service account
associated with the API account. See
kubectl get serviceaccountsfor more information. - zKubernetesClusterToken: The token associated with
zKubernetesServiceAccount. Seekubectl describe secretsfor more information. - zKubernetesGuestUseExternalIP: Boolean to set the
manageIpto the external IP for host monitoring. This property should be set to False If guest device of EC2 account is modeled by an internal IP in order to have links to Kubernetes Guest devices.- Default value: True
- zKubernetesEventInterval: Polling interval for events.
- Default value: 60
- zKubernetesMonitoringInterval: Polling interval for metrics
collection.
- Default value: 300
- zKubernetesStatusInterval: Polling interval for status updates.
- Default value: 300
- zKubernetesContainerNamesModeled: RegEx Pattern of Container
names to model. Note that only Containers which are members of Pods
that match the
zKubernetesNamespaceIncludeandzKubernetesPodFilterpatterns may be captured. Containers that belong to Pods that are not modeled will also not be modeled. If kept blank, then no containers which satisfyzKubernetesContainerNamesModeledpattern will be modeled.- Format: regex
- Default value:
[".*"]
- zKubernetesContainerLabelsModeled: Container labels to model. If
both
zKubernetesContainerLabelsModeledandzKubernetesContainerNamesModeledare set, then all containers that match at least one property will be listed, (i.e. Venn diagram union).- Format: key: value
- Default value:
[""]
- zKubernetesPodFilter: Pattern for Pods to model and monitor.
This affects the modeling and monitoring of Pods and Containers
related to them. By default, all Pods and Containers are allowed to
be modeled and monitored. If left blank, then no components will not
be modeled.
- Format: regex
- Default value:
[".*"]
- zKubernetesWatchApiTimeout: Timeout (in seconds) for the list/watch call.
This limits the duration of the call, regardless of any activity or inactivity.
- Format: number
- Default value: 2
- zKubernetesNamespaceInclude: Regex pattern of namespaces to include when modeling.
Regular expression(s) for namespaces to include when modeling.
Each pattern should be written on a new line.
When specified, only the namespaces provided are included in modeling.
Any expression provided in zKubernetesNamespaceExclude will override
any specified entry here. By default, we include everything.
- Format: regex
- Default value:
[".*"]
- zKubernetesNamespaceExclude:
Regex pattern of namespaces to exclude in modeling.
Regular expression(s) for namespaces to ignore when modeling, including
any specified in zKubernetesNamespaceInclude. Write each pattern on a new line.
By default, we exclude the 'kube-system' namespace and components.
- Format: regex
- Default value:
["kube-system"]
Device Modeling Configuration
Some zProperties, noted above, can affect the application of other properties during modeling of a device, i.e.:
- zKubernetesNamespaceInclude/zKubernetesNamespaceExclude can affect:
- zKubernetesPodFilter
- zKubernetesContainerNamesModeled
- zKubernetesContainerLabelsModeled
- zKubernetesPodFilter can affect:
- zKubernetesContainerNamesModeled
- zKubernetesContainerLabelsModeled
- zKubernetesContainerNamesModeled can affect:
- zKubernetesContainerLabelsModeled
- zKubernetesContainerLabelsModeled can affect:
- zKubernetesContainerNamesModeled
To configure the modeling of Kubernetes Cluster components use the following combination of zProperties:
-
zKubernetesNamespaceInclude: All Deployments, StatefulSets, and Services that belong to Namespaces and that are specified by the
zKubernetesNamespaceIncludepattern will be modeled. Any expression provided inzKubernetesNamespaceExcludewill override any expression specified here. By default, we include everything. -
zKubernetesNamespaceExclude: All Deployments, StatefulSets, and Services that belong to Namespaces and that are specified by
zKubernetesNamespaceExcludepattern will not be modeled, including any entries specified inzKubernetesNamespaceInclude. All Pods and Containers that belong to Namespaces that are specified by the zKubernetesNamespaceExclude pattern will not be modeled, even if they are specified byzKubernetesPodFilter,zKubernetesContainerNamesModeled, andzKubernetesContainerLabelsModeled. -
zKubernetesPodFilter: All Pods which belong to Namespaces specified by the
zKubernetesNamespaceExcludepattern and are not specified byzKubernetesPodFilterwill not be modeled. Containers related to Pods are allowed to be modeled byzKubernetesNamespaceIncludewill not be modeled if these Pods are not allowed to model byzKubernetesPodFiltereven if the corresponding Containers are specified byzKubernetesContainerNamesModeledandzKubernetesContainerLabelsModeled. -
zKubernetesContainerNamesModeled: All Containers allowed for modeling by
zKubernetesNamespaceIncludeandzKubernetesPodFilterwill not be modeled if they are not allowed byzKubernetesContainerNamesModeled, however, if they are allowed byzKubernetesContainerLabelsModeledthey will be modeled. -
zKubernetesContainerLabelsModeled: All Containers allowed for modeling by
zKubernetesNamespaceIncludeandzKubernetesPodFilterwill not be modeled if they are not allowed byzKubernetesContainerLabelsModeled, however, if they are allowed byzKubernetesContainerNamesModeledthey will be modeled. -
zKubernetesContainerNamesModeled: All Containers allowed for modeling by
zKubernetesNamespaceIncludeandzKubernetesPodFilterwill be modeled if they are allowed byzKubernetesContainerLabelsModeledandzKubernetesContainerNamesModeled. This option provides an opportunity to mix approaches for the selection of Containers, which should be modeled, using their names and labels.
Common values for filter zProperties
Common values for zKubernetesNamespaceInclude, zKubernetesPodFilter,
and zKubernetesContainerNamesModeled:
[""]- no components will be selected for the modeling.[".*"]- all available components will be selected for the modeling.["default|test"]- all components related todefaultandtestwill be selected for the modeling.["^((?!pod-1).)*$"]- all containers which do not relate topod-1will be selected for the modeling.
Common values for zKubernetesContainerLabelsModeled:
[""]- no components will be selected for the modeling.["app: mysql|app: redis"]- containers which have a labelmysqlorrediswill be selected for the modeling.
Modeler Plugins
- Kubernetes.Cluster
Service Impact and Root Cause Analysis
When combined with the Zenoss Service Dynamics product, this ZenPack adds built-in service impact and root cause analysis capabilities. The service impact relationships shown in the diagram (right) and described below are automatically added and maintained. These will be included in any services that contain one or more of the explicitly mentioned components.
The following objects types would typically be added to Impact services.
- Kubernetes Containers
- Linux device associated with a Kubernetes Node
Impact Relationships between Kubernetes Components
- GuestCluster (external): impacts Cluster
- GuestDevice (external): impacts Node
- Cluster: impacts Node, Persistent Volume
- Node: impacts Container
- Container: impacts Pod
- PersistentVolume: impacts PersistentVolumeClaim
- PersistentVolumeClaim: impacts Pod
- Pod: impacts Deployment, StatefulSet, Service
- Deployment: impacts Service
- StatefulSet: impacts Service
Appendix: Kubernetes RBAC Setup
In order to properly enable the Core Metrics Service and provide RBAC access permissions to other components, the following YAML must be applied to the account in the following way:
kubectl apply -f zenoss_rbac.yaml
as references in Usage.
Save the following YAML as zenoss_rbac.yaml as references above. Make
sure to preserve the proper YAML formatting:
apiVersion: v1
kind: ServiceAccount
metadata:
name: zenoss
namespace: default
secrets:
- name: zenoss-secret
---
apiVersion: v1
kind: Secret
metadata:
name: zenoss-secret
annotations:
kubernetes.io/service-account.name: zenoss
type: kubernetes.io/service-account-token
---
apiVersion: rbac.authorization.k8s.io/v1
kind: ClusterRole
metadata:
name: zenoss-role
rules:
- apiGroups:
- ""
resources:
- events
- namespaces
- nodes
- persistentvolumes
- pods
- services
verbs:
- get
- list
- watch
- apiGroups:
- apps
resources:
- deployments
- statefulsets
verbs:
- get
- list
- watch
- apiGroups:
- metrics.k8s.io
resources:
- nodes
- pods
verbs:
- get
- list
- watch
---
apiVersion: rbac.authorization.k8s.io/v1
kind: ClusterRoleBinding
metadata:
name: zenoss-role-binding
roleRef:
kind: ClusterRole
name: zenoss-role
apiGroup: rbac.authorization.k8s.io
subjects:
- kind: ServiceAccount
name: zenoss
namespace: default
To validate added permissions run
kubectl api-resources -o wide
Appendix: Identifying Master Nodes
Master node primary is identified by having one of the three processes: kube-apiserver, kube-controller-manager and kube-scheduler.
Identifying master nodes can sometimes fail. We provide several ways to test for master using Kubernetes node labels:
"node-role.kubernetes.io/master": ["master" | "true" | True]"master": ["true" | True]
Note that #2 can be a custom set label as described below.
If you have issues with your nodes being identified as non-master, you can set a label on your node metadata as:
master: "true"
In GCP, this is edited in the UI:
Kubernetes Engine -> Cluster -> Node -> YAML -> Edit
In kubectl, you can edit the node YAML directly:
kubectl edit node ${NODE_NAME}
You should see end up with something like this:
apiVersion: v1
kind: Node
metadata:
annotations:
node.alpha.kubernetes.io/ttl: "0"
volumes.kubernetes.io/controller-managed-attach-detach: "true"
creationTimestamp: 2018-06-25T20:55:33Z
labels:
beta.kubernetes.io/arch: amd64
beta.kubernetes.io/fluentd-ds-ready: "true"
beta.kubernetes.io/instance-type: g1-small
beta.kubernetes.io/os: linux
cloud.google.com/gke-nodepool: default-pool
failure-domain.beta.kubernetes.io/region: us-central1
failure-domain.beta.kubernetes.io/zone: us-central1-a
kubernetes.io/hostname: gke-cluster-1-default-pool-fc3e27a3-2mmx
master: "true"
spec:
... etc ...
Appendix: AWS EKS nodes
An Amazon EKS cluster consists of two components:
- The Amazon EKS control plane
- Amazon EKS worker nodes
The Amazon EKS control plane includes master nodes that run the Kubernetes software, such as the Kubernetes API server and etcd. The control plane runs in a separate account managed by AWS. Amazon EKS worker nodes run in customer's AWS account and connect to cluster's control plane. So, on AWS EKS we should see only worker nodes.
Appendix: AKS, Azure nodes
An Azure AKS cluster consists of two components:
- The Azure frontend is managed by Ingress
- The Azure production cluster hosts kubernetes nodes
- Read more about Microservices architecture on Azure Kubernetes Service.
Changes
2.0.0
- Added links between Kubernetes nodes and corresponding vSphere VMs. (ZPS-6894)
- Resolved "MISSING" status issue for Kubernetes Pods in the ZenPack. (ZPS-8063)
- Fixed excessive invalidation churn caused by Kubernetes incremental modeling. (ZPS-8261)
- Added CPU and Memory threshold support for Kubernetes Pods. (ZPS-8779)
- Fixed large-scale DataMap generation during incremental modeling in K8sWatchDataSource. (ZPS-8780)
- Fixed an issue where zKubernetesNamespaceFilter could disrupt modeling. The two new zProperties are introduced: zKubernetesNamespaceInclude and zKubernetesNamespaceExclude. (ZPS-8944)
- Improved debugging by enhancing error details in Kubernetes modeling logs. (ZPS-8951)
- Fixed Kubernetes event generation and clearing by addressing component ID mismatches. (ZPS-8994)
- Fixed event clearing issues when the Kubernetes API returns an empty response. (ZPS-8995)
- Fixed linking of services, statefulsets, and deployments to Pods through custom labels. (ZPS-9001)
- Updated the relationship between PersistentVolumeClaims and Pods to many-to-many (M:M). (ZPS-9017)
- Fixed modeling errors caused by Unicode ObjectMap IDs. (ZPS-9018)
- Fixed modeling failures related to outdated resourceVersion values in API calls. (ZPS-9019)
- Resolved incremental modeling inconsistencies caused by ConflictErrors leading to lost Object Maps. (ZPS-9027)
- Fixed Pod to Deployments, Services, and StatefulSets mapping issue during incremental modeling. (ZPS-9032)
- Tested with Zenoss Cloud, Zenoss 6.7.0 and Service Impact 5.7.0
1.2.0
- Added monitoring of StatefulSet component (ZPS-6984)
- Added zKubernetesPodFilter for filtering Pods and Containers (ZPS-7294)
- Fixed Cluster, Container, and Node templates (ZPS-7409)
- Fixed modeling of Pods with the same names (ZPS-7887)
- Fixed namespace setting during modeling of Containers (ZPS-7888)
- Tested with Zenoss Cloud, Zenoss 6.6.0 and Service Impact 5.5.5
1.1.0
- Added support for incremental modeling
- Added support for EKS (AWS) and AKS (Azure)
- Add Deployment component and updated Impact relations (ZPS-4625)
- Improved explanation in auth related errors (ZPS-5955)
- Added Operating System Relationships (ZPS-5878)
- Tested with Zenoss 6.4.1, Zenoss Cloud and Impact 5.5.1
1.0.1
- Fix install issue with Zenoss 6.2.0 (ZPS-4674)
- Tested with Zenoss 6.2.1, Zenoss Cloud and Impact 5.3.1
1.0.0
- Initial Release
- Tested with Zenoss 6.2.1, Zenoss Cloud and Impact 5.3.1



















